折线图
组件说明
折线图可以显示随时间或有序类别而变化的连续数据,因此非常适用于显示在相等间隔下数据的趋势。在折线图中,类别数据沿X轴均匀分布,所有值数据沿Y轴均匀分布。如果分类标签是文本并且代表均匀分布的数值(如月、季度或财政年度),则建议使用折线图。
案例效果

*案例效果
数据绑定
在数据Tab页中可以设置组建的数据来源为数据集市、数据库表或静态数据
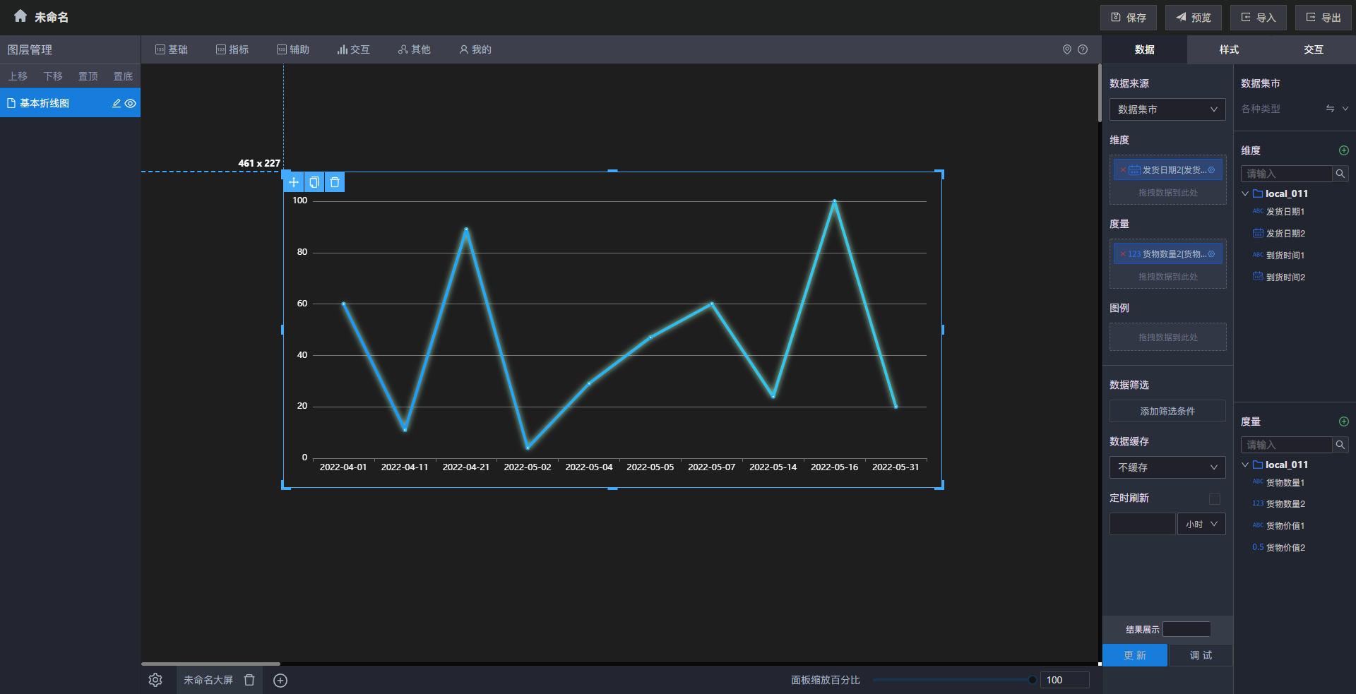
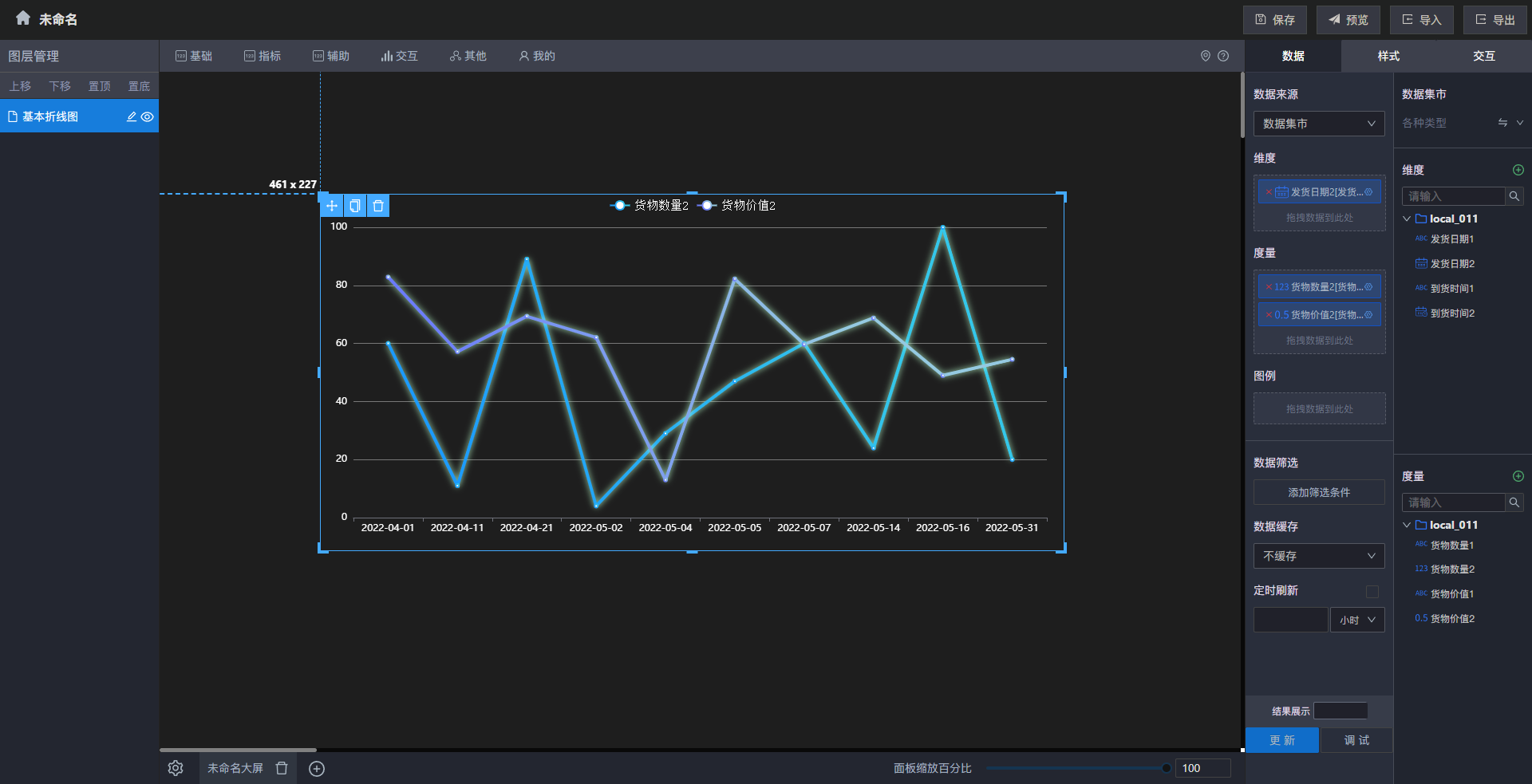
基本折线图的数据集市
| 配置项 | 说明 | |
|---|---|---|
| 维度 | 只能拖入维度下的字段,拖入的字段数据将作为图表的X轴进行展示。可以拖入多个维度 | |
| 展示名称 | 可自定义维度字段显示的名称 | |
| 空值处理 | 当维度数据为空时,可选择空数据显示的样式 | |
| 排列方式 | 可根据指定维度选择降序或升序排列 | |
| 度量 | 只能拖入度量下的字段,拖入的字段会根据维度进行分类汇总 | |
| 展示名称 | 可自定义度量字段显示的名称 | |
| 聚合方式 | 数据聚合的方式,可选择求和、平均值等 | |
| 数据格式化 | 默认 | 数据单位:可给数据添加单位 示例:为所输入样式的最终效果 |
| 数值 | 小数位:可选择数据保留小数点后几位数使用千分位:即从个位数起,每三位数之间加一个逗号隔开 | |
| 货币 | 前缀:在数据前面加上前缀 | |
| 百分比 | 除以100:将数据除以100 | |
| 排列方式 | 可根据指定度量选择降序或升序排列 | |
| 图例 | 只能拖入维度下的文件,文件内的字段数据将作为折线上的数据展示 | |
| 数据筛选 | 设置筛选条件 | 直接对数据进行筛选,可选择AND(并且)和OR(或者)为各个筛选条件的关系。添加规则和分组后筛选字段为文档中的字段,关系条件可选择“=”“>”等关系符号,后面跟上自己想要的筛选数据 |
| 设置聚合筛选条件 | 数据聚合后进行筛选,可选择AND(并且)和OR(或者)为各个筛选条件的关系。添加规则或分组后筛选字段为维度和度量中的字段,关系条件可选择“=”“>”等关系符号,后面跟上自己想要的筛选数据 | |
| 数据缓存 | 数据缓存的时间,可选择不缓存、一小时和七小时 | |
| 定时刷新 | 数据定时更新的时间,可自定义选择定时更新的时间数据并选择时、分、秒等时间单位 | |
| 结果展示 | 可选择展示的数据数量 | |
| 更新 | 点击后立即更新数据 | |
| 调试 | 查看图表配置后执行的SQL语句和格式化后的数据 |
案例:使用基本折线图展示发货日期2和货物数量2的变化情况

*不同日期的发货情况
案例:使用基本折线图展示发货日期2和货物数量2以及货物价值2的变化情况

*不同日期的发货情况和收益情况
基本折线图的静态数据
静态数据是指直接在表格中设置对应数据格式的方式来绘制图表,展开「数据来源」下拉框后选择「静态数据」,再点击「编辑表格数据」即可通过表格数据绘制基本折线图

*设置表格数据演示
编辑表格数据时,右侧会实时展示数据效果,例如「每年各个季度」的「GDP」变化

*每月GDP的变化
图表样式
在样式中可以设置组件的「折线图类型、标签线设置」、「线条发光设置」、「线点标记设置」、「X轴和分割线设置」、「Y轴和分割线设置」、「组件属性」、「标题属性」、「图例属性」、「背景和边框」、「图形边距设置」、「图表配色」、「Tooltip样式设置」
折线图类型、标签线设置
折线类型
| 配置项 | 说明 |
|---|---|
| 线条平滑 | 开启后会将折线变得圆滑而不是尖锐的角度 |
| 面积图 | 开启后会将基本折线图更改为面积图 |

*线条平滑效果示例
图形标记设置
| 配置项 | 说明 |
|---|---|
| 标记最大值 | 开启后会在不同类型柱子的最大值柱子最右侧显示数值 |
| 标记最小值 | 开启后会在不同类型柱子的最小值柱子最右侧显示其数值 |
| 标记背景颜色 | 可选择标记最大值和最小值的图形的颜色 |
| 标记文字颜色 | 可选择标记最大值和最小值的文字的颜色 |
| 标记图形大小 | 可自定义标记图形的大小 |
| 标记图形 | 可选择标记图形的样式 |
例如:开启标记最大值、标记最小值功能,并设置标记背景颜色为「#3E6F05」、设置标记文字颜色为「#FFFFFF」、设置标记图像大小为「50」并设置标记图形为「标记」。
最终结果如下图所示:

*最大值最小值示例
标线设置
| 配置项 | 说明 |
|---|---|
| 展示均值线 | 开启后会根据度量和图例显示对应的的均值线 |
| 展示基准标线 | 开启后 可根据基准标线值展示一条基准线,可区分超过和未达到基准标线值的数据 |
| 基准标线值 | 定义基准标线的数据值 |
| 标记大小 | 定义标线起点的标记图形的大小 |
| 标记图形 | 定义标记的图形样式 |

*标线设置元素示例

*开启均值线示例

*开启基准标线示例
Tooltip轮播
| 配置项 | 说明 |
|---|---|
| 开启tooltip轮播 | 开启后会自动轮番播放每个维度上的数据情况 |
| Tooltip停留时间 | 可自定义播放时每个维度上停留的时间 |

* tooltip轮播演示
线条发光设置
| 配置项 | 说明 |
|---|---|
| 启用发光效果 | 控制线条是否有发光效果,默认开启 |
| 发光颜色 | 控制线条发光的颜色,默认为#BBFFCE |
| 偏移 | 控制线条发光的位置,默认为X 0,Y 0,即线条中心 |
| 发光半径 | 控制线条发光区域的大小,默认为8 |

*线条发光效果示例
线点标记设置
| 配置项 | 说明 |
|---|---|
| 标记图形 | 控制线条中线点标记的图形样式,默认为空心圆 |

*标记图形示例
X轴和分割线设置
坐标轴设置
| 配置项 | 说明 |
|---|---|
| 坐标轴 | 控制坐标轴是否显示,关闭后即X轴坐标轴不显示,默认开启 |
| 反向坐标轴 | 将X轴坐标轴水平方向翻转,默认关闭 |
| 轴线类型 | X轴的类型,默认为类目轴,可选设置为:数值轴、类目轴、时间轴和对数轴 |
| 轴线宽度 | 设置X轴的轴线宽度,仅对类目轴生效 |

*不显示坐标轴示例

*反向坐标轴和轴线宽度示例
标签设置
| 配置项 | 说明 |
|---|---|
| 全部标签 | 控制是否强制显示全部标签,关闭后当X轴标签互相覆盖时会选择性展示X轴标签,默认开启 |
| 标签字体颜色 | 调整该项可设置X轴标签的文字颜色,默认为#FFFFFF |
| X轴标签倾斜度 | 设置后会将旋转X轴标签的文字,正值时逆时针旋转,负值时逆时针旋转。默认为空 |
| 文字方向 | X轴标签文字的方向,可选择横向或竖向 |
| 文字宽度 | 用于控制X轴标签文字的宽度,有宽度限制时超过限制会显示省略号(默认),可通过文字超出模式控制超出宽度时的显示模式,默认为空 |
| 文字高度 | 用于控制X轴标签文字的高度,有高度限制时超过限制会显示省略号(默认),可通过文字超出模式控制超出高度时的显示模式,默认为空 |
| 文字超出模式 | 控制标签文字超出限制后的展示方式,默认为省略号,可选项为:显示…、按单词换行和按字母换行 |
| 开启X轴缩放 | 通常在数据过多时使用,开启后可配置缩放起始和缩放结束来设置缩放区域,即只显示起始区域到结束区域的数据。可以手动调整区域大小,默认关闭 |
| 缩放起始 | 选择数据范围的起始值,仅在开启X轴缩放后生效 |
| 缩放结束 | 选择数据范围的终止值,仅在开启X轴缩放后生效 |
| X轴名称 | 可自定义X轴名称,显示在X轴的最右侧 |
| X轴名称颜色 | 可选择X轴名称的颜色 |

* X轴标签倾斜度为-45°+单词换行+文字宽度30示例

*X轴缩放示例
X轴分割线
| 配置项 | 说明 |
|---|---|
| 是否显示 | 开启后以X轴上每个类目都划分一条线,可更直观显示数据的分布情况,默认关闭 |
| 分割线类型 | 可选择X轴分割线的样式,实线、虚线或点线 |
| 颜色 | 可选择X轴分割线的颜色 |

*开启X轴分割线和Y轴分割线示例,竖的是X轴分割线
Y轴和分割线设置
坐标轴设置
| 配置项 | 说明 |
|---|---|
| 坐标轴 | 控制坐标轴是否显示,关闭后即Y轴坐标轴不显示,默认开启 |